report:zabbix:screenshots
Table des matières
Exemples de rendus
Rapport Zabbix
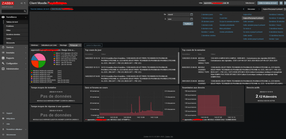
Indicateurs généraux
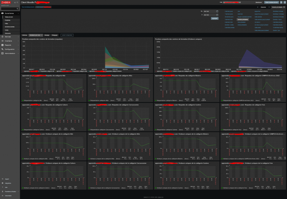
Indicateurs ciblés par "zone" (catégorie)
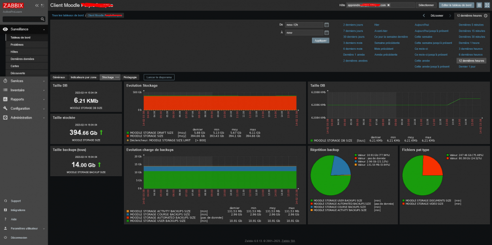
Indicateurs sur le dimensionnement de données (stockage)
Indicateurs pédagogiques
Indicateurs sur les cours
report/zabbix/screenshots.txt · Dernière modification : (modification externe)





